| Рубрикатор | ![]() |
![]() |
| Статьи | ![]() |
ИКС № 3 2019 | ![]() |
![]() |
| Александр БАРСКОВ  | 07 июня 2019 |
Уравнение цифровой трансформации
Для того чтобы не на словах, а на деле перейти к цифровой экономике, мало одной автоматизации производственных процессов. Цифровизации должны подвергнуться и бизнес-процессы, и, самое важное, корпоративная культура.
Представленные на конференции «Цифровая индустрия промышленной России» проекты цифровой трансформации предприятий показывают, что, помимо выбора правильных технических решений, важнейшими факторами успеха являются изменение корпоративной культуры и переобучение сотрудников. В целом все проекты можно разделить на две категории. Первая – это автоматизация с применением самых современных цифровых технологий. Многие из таких проектов уже успешно завершены. Что касается второй категории – собственно цифровой трансформации, – то такие проекты более сложные и длительные. Поскольку они предполагают серьезные изменения корпоративной культуры и бизнес-процессов, здесь завершенных проектов практически нет.КАМАЗ на дороге трансформации
Автопроизводитель начал реализовывать стратегию цифровой трансформации в 2018 году. Как рассказал Евгений Чухонцев, представлявший Центр цифровой трансформации КАМАЗа, одной из причин трансформации стала необходимость быстро реагировать на запросы рынка и выполнять все больше индивидуальных заказов (сегодня предприятие выпускает автомобили в более чем 4 тыс. различных комплектаций), что при традиционных подходах к проектированию и производству оказалось практически невозможно.
Цифровая трансформация на КАМАЗе идет по семи основным направлениям (рис. 1).

Рис. 1. Цифровая трансформация КАМАЗа
В части цифрового инжиниринга один из ключевых моментов – создание цифровых двойников продуктов, позволяющих быстро проверить поведение будущего авто в реальных ситуациях и столь же быстро передать проект в цифровое производство. Такое производство предполагает не только максимальную гибкость, автоматизацию (роботизацию) и сквозные процессы управления, но и возможность предиктивного технического обслуживания и ремонта автомобиля.
Одна из основных задач цифровизации цепочки поставок – минимизация складских запасов. Работы по этому направлению предусматривают идентификацию и прослеживание комплектующих по всей цепочке поставок, а также включение поставщиков в единое цифровое пространство.
Помимо очевидного перевода продаж в онлайн, в этой области также планируется создание электронного паспорта автомобиля и предложение контрактов полного жизненного цикла.
Пожалуй, наиболее интересным является направление «цифровая платформа», в рамках которого предполагается создание новых бизнесов. В планах КАМАЗа – вывод на рынок подключенного автомобиля, платформы IoT, а также открытие магазина цифровых сервисов.
«НикоМаг»: цифровое производство с нуля
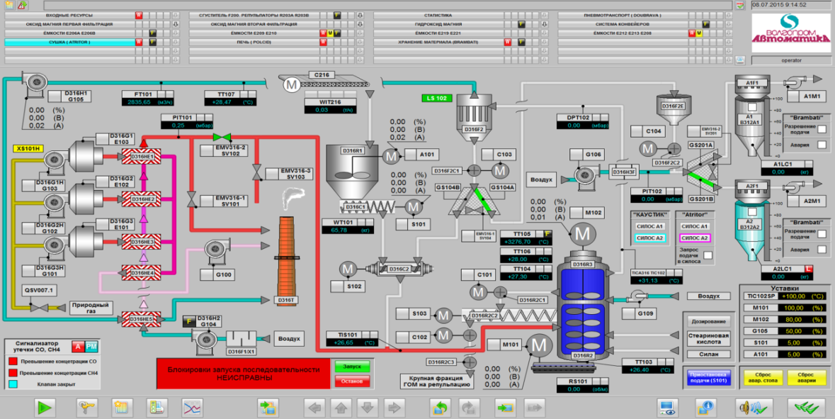
Для многих «цифровизация» и «автоматизации» по сути синонимы. Иллюстрация этого – классический проект автоматизации производства наноструктурированного гидроксида/оксида магния на заводе «НикоМаг» (ГК «НИКОХИМ», Волгоград), который был представлен на ЦИПР-2019 как пример цифрового производства.
Наноструктурированный гидроксид магния используется в разных отраслях промышленности, в частности, при изготовлении практически всех типов пластиков, в фармацевтической отрасли (для производства слабительных, антацидных и других магнийсодержащих препаратов), в пищевой промышленности в качестве пищевой добавки E-528 (регулятора кислотности, стабилизатора цвета и пр.); при выпуске добавок к смазочным маслам и др. До запуска проекта «НикоМаг» в России промышленного производства высококачественных сортов оксида магния не было. Проект был реализован при финансовом участии Сбербанка России и группы «Роснано» с общей суммой инвестиций более 4 млрд руб.
В этом проекте под «шапкой» единой автоматизированной системы управления в общую производственную линию были интегрированы 11 комплексов, реализующих различные производственные этапы. Это, в частности, комплекс фильтрации и сгущения (Andritz, Германия); сушки гидроксида магния (Аtritor, Англия); печи кальцинации (Polysius, Германия); комплексы хранения и отгрузки (Concetti, Италия); хранения и фасовки (Brombati, Италия), мельницы (Nech, Германия) и т.д. Сама система управления была построена на базе программируемых логических контроллеров (ПЛК) Siemens. Как видите, до импортозамещения в этой области еще очень далеко.

AirLiquide: управление из Москвы
Рис. 3. Программа Connect позволила ввести новейшие цифровые технологии в повседневную работу сотрудников предприятий группы AirLiquide
«Почта России»: успеть за 60 с
Цифровизация – ключевая задача на повестке дня крупных международных почтовых операторов. Она предусматривает как цифровизацию традиционных сервисов, так и развитие новых цифровых бизнесов и направлений, а также создание принципиально нового клиентского опыта путем трансформации сетей отделений, логистики и поддерживающих функций.
По словам Сергея Емельченкова, заместителя генерального директора по ИТ и развитию новых продуктов «Почты России», во многих странах, в частности в США и Китае, традиционные почтовые службы являются дотационными. Однако работающие на том же рынке доставки посылок компании нового поколения, например Amazon и Alibaba, коммерчески очень успешны. «Для нас модернизация бизнеса на базе цифровых технологий – это возможность выжить», – подчеркивает он.
- создание цифрового канала связи государства и населения/бизнеса;
- создание цифровой платформы для компаний (в том числе международных) электронной коммерции;
- развитие цифрового клиентского сервиса;
- создание смежных цифровых продуктов на базе ресурсов «Почты России»;
- внедрение цифровых решений для обеспечения гибкой, дешевой и быстрой логистики;
- повышение качества сервиса для внутренних клиентов при минимальных затратах;
На реализацию программы предполагается потратить 40 млрд руб. Это вторая по величине статья расходов инвестиционной программы «Почты России» (рис. 4).

Среди стратегических целей реализации программы – увеличение выручки до уровня более 270 млрд руб., при этом показатель EBITDA должен составлять свыше 10% выручки (по этому показателю «Почта России» собирается войти в топ-5 среди крупных почт в мире). Также компания намерена осуществлять 95% доставок «в рыночные сроки» и набрать более 15 млн активных онлайн-пользователей. Наконец, она планирует стать основным поставщиком социальных и телемедицинских услуг в России.
Не упустить главное
В основе любой трансформации лежит организация процесса управления изменениями в компании. По мнению Алексея Макина, CEO Redmadrobot, чтобы остаться на рынке в цифровую эпоху, любой бизнес должен регулярно проводить предиктивный анализ спроса на предлагаемые им продукты и/или услуги, а по результатам этого анализа меняться так, чтобы они остались актуальными.
- научиться управлять изменениями;
- изменить свою корпоративную культуру;выбрать и внедрить правильные инструменты.
Без изменения корпоративной культуры продвинуться по пути цифровой трансформации нереально: сотрудники просто не смогут или откажутся работать по-новому. Поэтому КАМАЗ, например, намеревается сформировать виртуальные рабочие места, ориентированные на работника сервисы, искать цифровые таланты, разработать новую систему мотивации.
По мнению Адриена Даньера, в центре цифровой трансформации должен находиться человек. Такая трансформация должна улучшить условия труда, предоставить новые возможности для трудоустройства. Поэтому крайне важны постоянное обучение, переквалификация сотрудников, наделение их цифровыми навыками.
Заметили неточность или опечатку в тексте? Выделите её мышкой и нажмите: Ctrl + Enter. Спасибо!



















